
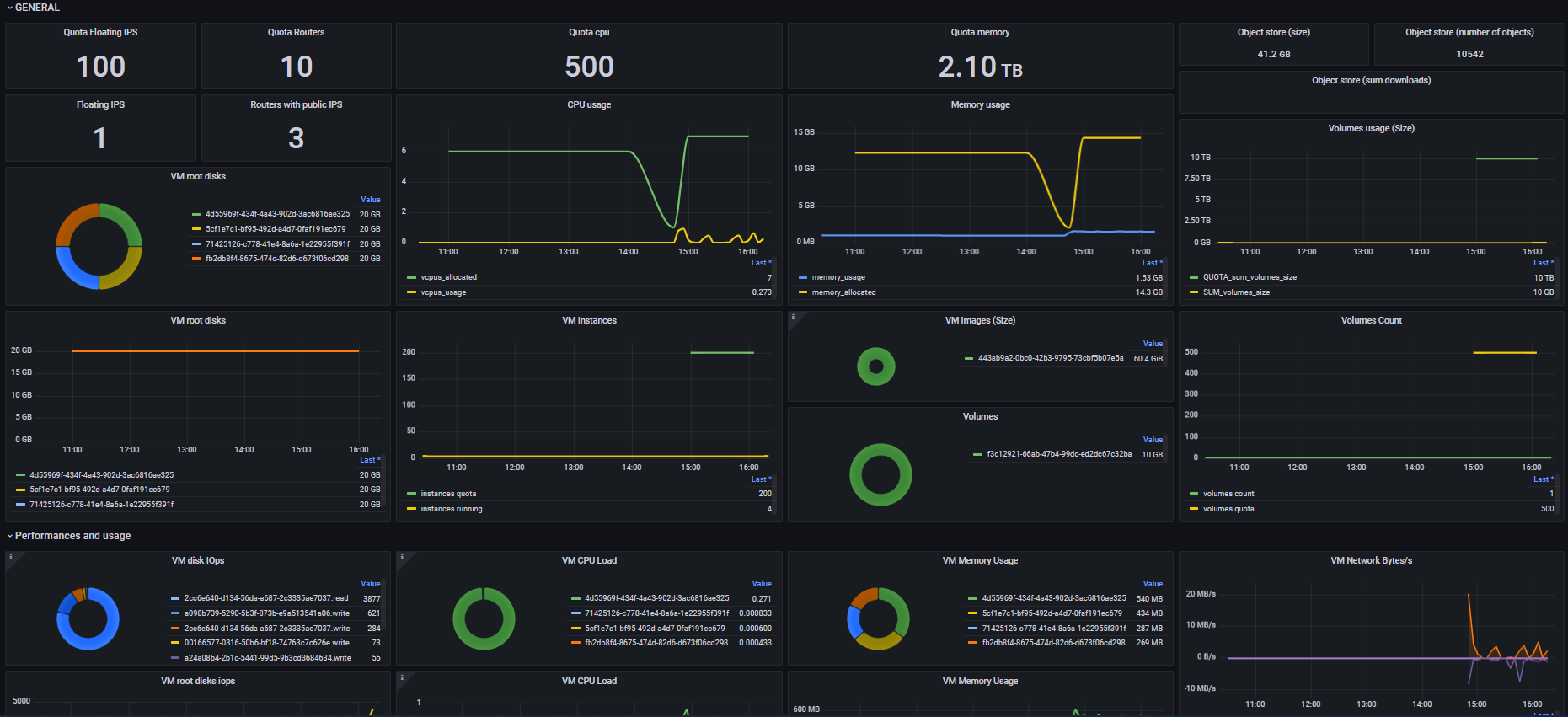
Infomaniak fournit un modèle Heat fournissant une instance avec le tableau de bord Grafana ci-dessous, automatisant la récupération de toutes les métriques disponibles pour votre projet.
Les données sont récupérées deux fois par heure.
Sinon vous pouvez récupérer vous-même les métriques concernant votre projet avec le plugin gnocchi, plus de détails ici : Billing Metering and Rating.

Vous pouvez exécuter la commande ci-dessous ou télécharger le modèle Heat ici.
Ajustez les paramètres
OS_PROJECT_NAME,OS_USERNAMEetOS_PASSWORDpour correspondre à votre projet
Vous pouvez spécifier plusieurs projets, séparez chaque identifiant par une virgule :
--parameter OS_PROJECT_NAME=PCP-PROJECT1,PCP-PROJECT2 --parameter OS_USERNAME=PCU-PROJECT1,PCU-PROJECT2 --parameter OS_PASSWORD=pass_PROJECT1,pass_PROJECT2
openstack stack create --template https://docs.infomaniak.cloud/user-guide/monitoring/monitoring.yml monitoring \
--parameter OS_PROJECT_NAME=PCP-XXXXXX \
--parameter OS_USERNAME=PCU-XXXXXX \
--parameter OS_PASSWORD=your_openstack_project_password
Après quelques minutes, vous pouvez accéder à votre tableau de bord Grafana en utilisant les informations taguées output_value à l'aide de la commande suivante :
openstack stack show monitoring -c outputs
Exemple :
$ openstack stack show monitoring -c outputs
+---------+-------------------------------------------+
| Field | Value |
+---------+-------------------------------------------+
| outputs | - description: Grafana URL |
| | output_key: grafana_url |
| | output_value: http://195.15.244.61:3000 |
| | - description: Grafana login |
| | output_key: grafana_login |
| | output_value: admin |
| | - description: Grafana password |
| | output_key: grafana_password |
| | output_value: CZWj5vwL7SSsoKrR |
| | |
+---------+-------------------------------------------+
L'url du dashboard est http://195.15.244.61:3000, l'identifiant est admin et le mot de passe CZWj5vwL7SSsoKrR